当前位置:首页 > 技术与设备
高浓度难降解污水处理技术研发与应用

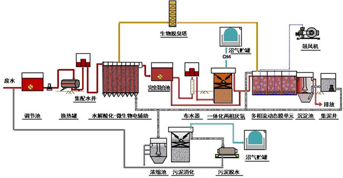
高难度有机废水处理工艺流程

技术图解

技术图解

技术图解

技术简介

IMEBF技术是以集成水解酸化-微生物电辅助、一体化两相厌氧、多相流动态生物膜、菌群增强处理为核心的高浓度难降解工业污水处理技术。

技术优势

高效、低耗、抑毒

应用场景

哈尔滨制药总厂

典型应用

制药厂、印染厂、化工厂配套污水处理单元

日韩性xxxx